Politic
GRAFIC | Cei mai mulți votanți din Dej au vârsta între 45-64 de ani. Tinerii, din nou neinteresați de alegeri
Publicat acum
8 lunipe

Dej24.ro vă prezintă profilul votantului din municipiul Dej, după vârstă și gen, la alegerile prezidențiale din 18 mai.
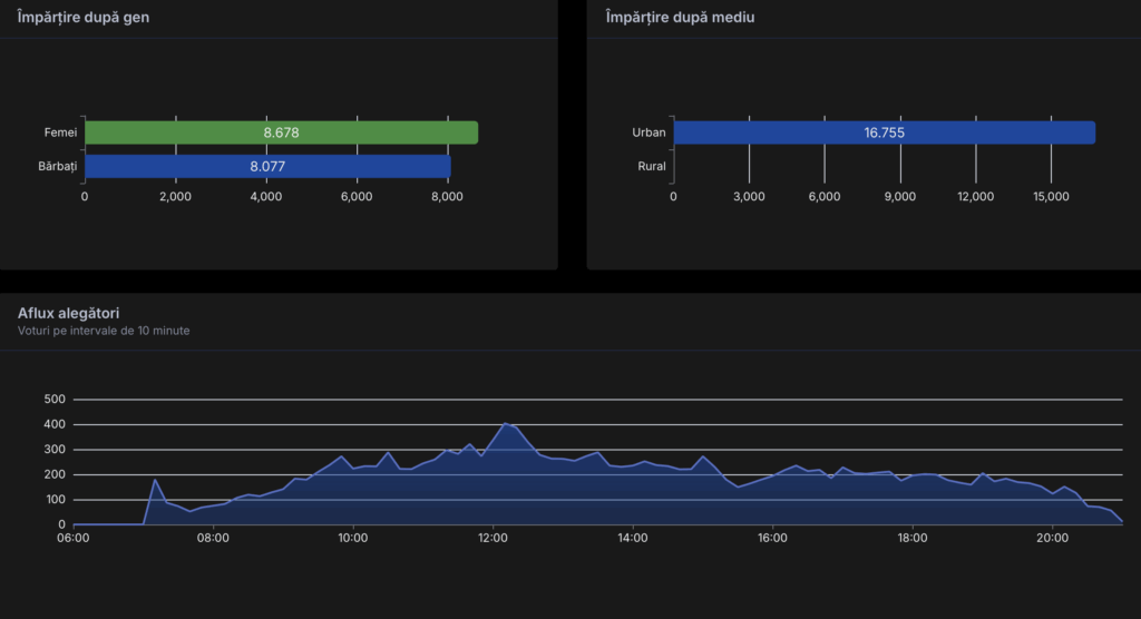
La fel ca la ultimele scrutinuri, ”campioni” la vot în municipiul Dej, la alegerile prezidențiale (turul 2) de azi, 18 mai, au fost cei din categoria 45-64 de ani, urmați de 65+. La polul opus, ”cei mai leneși” au fost tinerii cu vârsta cuprinsă între 18 și 24 de ani.

De asemenea, în cele 26 de secții din Dej și-au exercitat dreptul de a vota mai multe femei decât bărbați.

La fel ca în ultimii ani, Dej24.ro v-a ținut la curent, pe parcursul întregii zile, cu derularea procesului electoral la nivelul municipiului Dej. Din ziarul nostru ați putut afla prezența la vot în timp real, principalele evenimente ale zilei, precum și primele rezultate.
Prezența finală la Dej: 54,77%. Au votat 16.755 dejeni. Cea mai mare prezență se înregistrează la secția nr. nr. 205 (Șc. Gn. Nr. 1) – 66,81%, în timp ce la polul opus se află secția nr. 228 (Parohia Greco-Catolică Pintic) – 37,42%.
Dacă vrei să fii la curent cu tot ce se întâmplă în Dej, nu uita să dai LIKE paginii de facebook Dej24.ro!
Citește și:

Militari instruiți de Forțele pentru Operații Speciale, la Dej – FOTO

Filmul „Amintiri din Auschwitz”, la Muzeul Municipal Dej. Apoi, dialog deschis cu președinta Comunității Evreilor din Dej

O diplomă și ”felicitări” pentru adolescentul-erou care a salvat un copil din apele Someșului, la Gherla – VIDEO













